New issue
Have a question about this project? Sign up for a free GitHub account to open an issue and contact its maintainers and the community.
By clicking “Sign up for GitHub”, you agree to our terms of service and privacy statement. We’ll occasionally send you account related emails.
Already on GitHub? Sign in to your account
mgr/dashboard: Replace vonage-status-panel with native grafana stat panel #48783
Conversation
1a83d20
to
cda840c
Compare
There was a problem hiding this comment.
Choose a reason for hiding this comment
The reason will be displayed to describe this comment to others. Learn more.
Great job Aasshish thanks for helping here :).
I believe the alignment should be addressed as it is looking too out of place and different in each label.
Active and standy should have the number below as the previous stat panels, furthermore, could it help aligning to center both labels and values maybe?
There was a problem hiding this comment.
Choose a reason for hiding this comment
The reason will be displayed to describe this comment to others. Learn more.
Looks reall nice. BTW I thought that this panel was also generated from a jsonnet/grafonnet file... Not the case?
Thanks @epuertat , ceph-cluster.json is the only dashboard json file for which we didn't create a jsonnet file. |
cda840c
to
171f5e2
Compare
Thanks @pereman2 , I have modified the panels a bit with added bg color as well, couldn't find the properties to set the alignment though, anyways it looks a little better to me than before. |
There was a problem hiding this comment.
Choose a reason for hiding this comment
The reason will be displayed to describe this comment to others. Learn more.
This looks really great @aaSharma14 , thank you!
|
you have a singed-off-by check here as well. Its best to sign the commits using |
171f5e2
to
5e420d1
Compare
|
jenkins retest this please |
…anel Fixes: https://tracker.ceph.com/issues/58295 Signed-off-by: Aashish Sharma <aasharma@redhat.com>
5e420d1
to
3e08b81
Compare
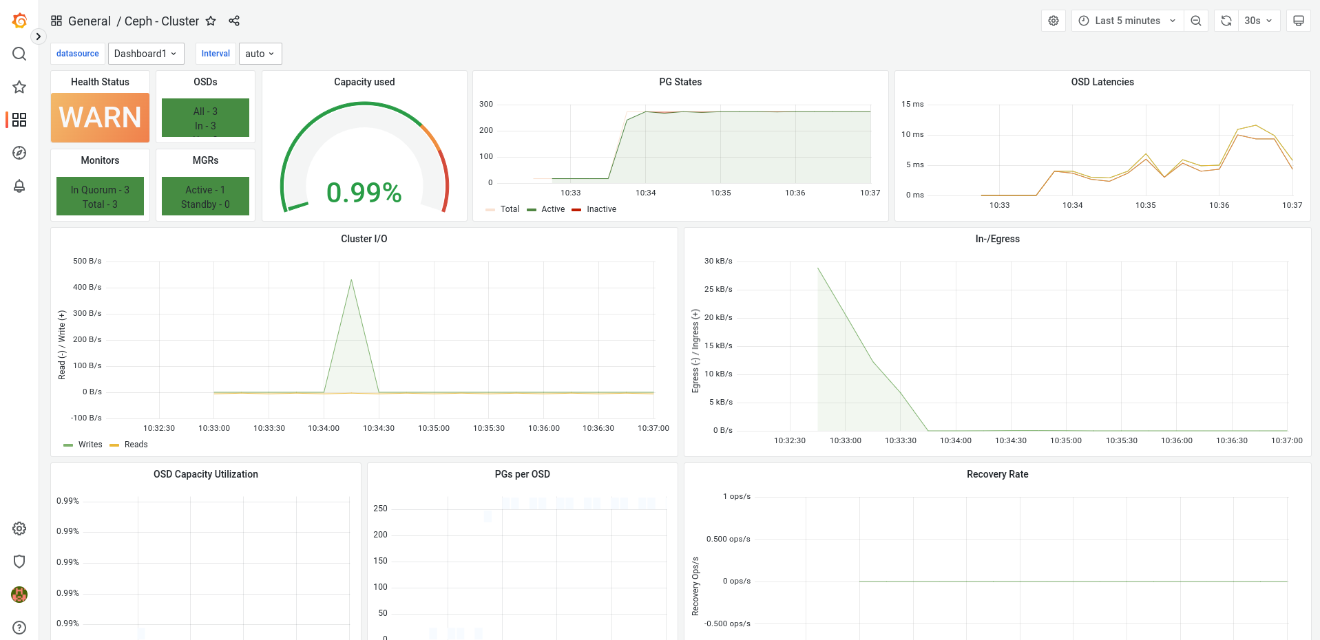
Before:

After:

Fixes: https://tracker.ceph.com/issues/58295
Signed-off-by: Aashish Sharmaaasharma@redhat.com
Contribution Guidelines
To sign and title your commits, please refer to Submitting Patches to Ceph.
If you are submitting a fix for a stable branch (e.g. "pacific"), please refer to Submitting Patches to Ceph - Backports for the proper workflow.
Checklist
Show available Jenkins commands
jenkins retest this pleasejenkins test classic perfjenkins test crimson perfjenkins test signedjenkins test make checkjenkins test make check arm64jenkins test submodulesjenkins test dashboardjenkins test dashboard cephadmjenkins test apijenkins test docsjenkins render docsjenkins test ceph-volume alljenkins test ceph-volume toxjenkins test windows