AbstractQueryProtocol#isValid optimize code #129
Closed
Add this suggestion to a batch that can be applied as a single commit.
This suggestion is invalid because no changes were made to the code.
Suggestions cannot be applied while the pull request is closed.
Suggestions cannot be applied while viewing a subset of changes.
Only one suggestion per line can be applied in a batch.
Add this suggestion to a batch that can be applied as a single commit.
Applying suggestions on deleted lines is not supported.
You must change the existing code in this line in order to create a valid suggestion.
Outdated suggestions cannot be applied.
This suggestion has been applied or marked resolved.
Suggestions cannot be applied from pending reviews.
Suggestions cannot be applied on multi-line comments.
Suggestions cannot be applied while the pull request is queued to merge.
Suggestion cannot be applied right now. Please check back later.
@rusher i'm assuming galeraAllowableState is inmutable so i can split it values only once instead of doing it on every call. I have also add 2 log calls when a SocketTimeoutException is raised.
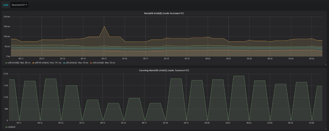
I'm trying to optimize isValid calls after monitoring times in my app.

Please feel free to comment and ask for changes.