Join GitHub today
GitHub is home to over 31 million developers working together to host and review code, manage projects, and build software together.
Sign upMemory usage: Observing paging and swapping #4311
Comments
This comment has been minimized.
This comment has been minimized.
|
why do you think Prometheus is causing this? AFAIK It is the OS that controls Paging and swapping. At compaction or rules evaluation it might use more RAM so maybe this is when the OS decides to SWAP. |
This comment has been minimized.
This comment has been minimized.
|
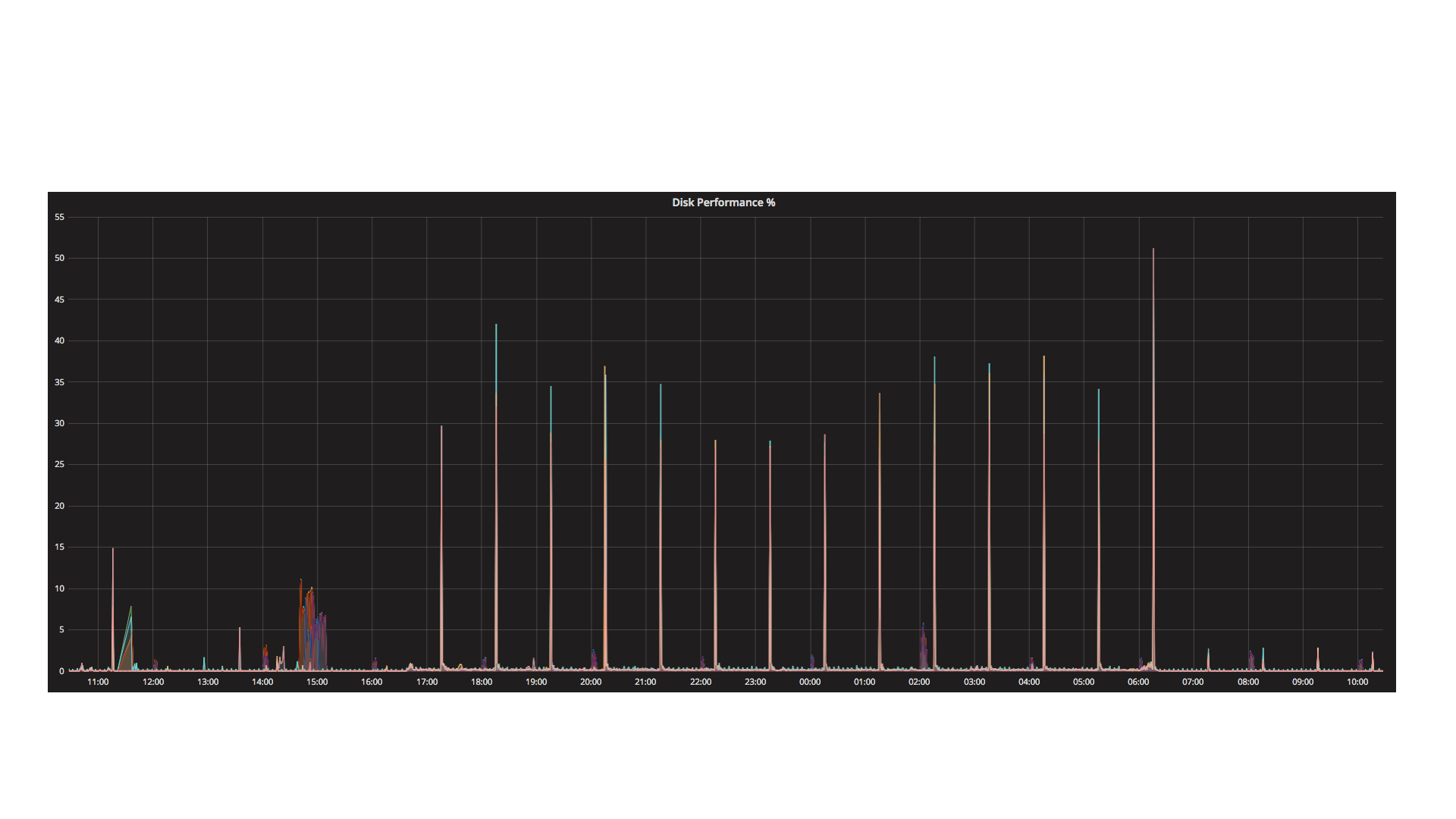
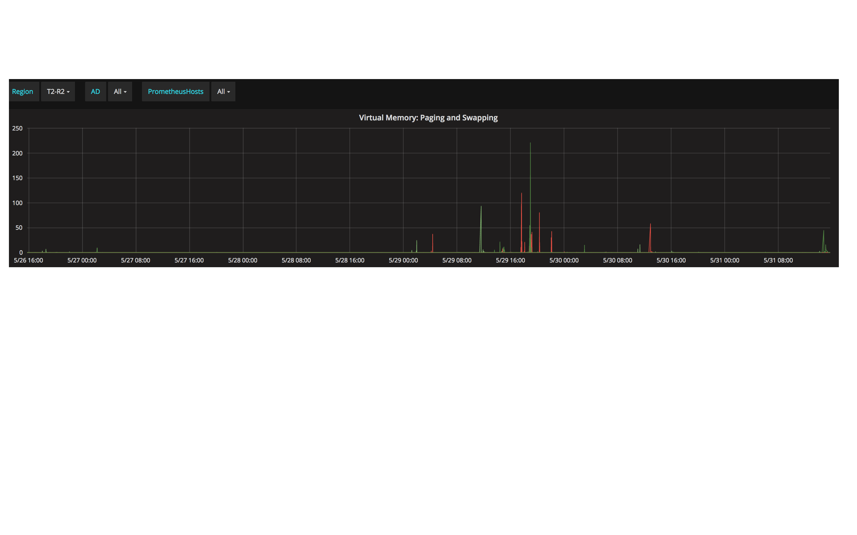
If OS controls the behavior, shouldn't we see consistent or uniform behavior ? We see occasional high swapping and paging. I am collecting more data which I will upload here. |
This comment has been minimized.
This comment has been minimized.
This comment has been minimized.
This comment has been minimized.
|
I imagine this happens at compaction when Prometheus needs more memory to expand and merge the blocks. |
This comment has been minimized.
This comment has been minimized.
|
Is there anything we can do to avoid such spikes ? Or is it expected ? Does it have any correlation with incoming queries ? |
This comment has been minimized.
This comment has been minimized.
It is to be expected.
yes any heavy queries will greatly increase memory usage. |
This comment has been minimized.
This comment has been minimized.
|
Is there no mitigation step? Do you suggest that we should increase swap memory allocation? Do you have any code change in prometheus which will improve its memory footprint? |
This comment has been minimized.
This comment has been minimized.
|
decrease load , increase available memory. Anything along these lines should help. Since this is not a bug I would suggest closing this and moving all additional questions to the user mailing list. no crash, no panic = user mailing list |
simonpasquier
added
the
component/local storage
label
Aug 7, 2018
This comment has been minimized.
This comment has been minimized.
|
@dhbarman did you get this resolved so I can close the issue? |
This comment has been minimized.
This comment has been minimized.
|
@krasi-georgiev Have not resolved it completely. We will keep monitoring our servers. We plan to upgrade to a newer version of Prometheus too. You may close the ticket for now. |
This comment has been minimized.
This comment has been minimized.
|
ok, thanks. Feel free to add more updates. |
krasi-georgiev
closed this
Aug 17, 2018
This comment has been minimized.
This comment has been minimized.
lock
bot
commented
Mar 22, 2019
|
This thread has been automatically locked since there has not been any recent activity after it was closed. Please open a new issue for related bugs. |



dhbarman commentedJun 25, 2018
Proposal
Use case. Why is this important?
Better system performance.
Nice to have' is not a good use case :)
Bug Report
What did you do?
Nothing
What did you expect to see?
No paging and swapping as memory available is high.
What did you see instead? Under which circumstances?
Paging and swapping are observed on Prometheus nodes while memory is still available.
Environment
System information:
Linux 4.1.12-124.15.2.el7uek.x86_64 x86_64
Prometheus version:
prometheus --version
prometheus, version 2.2.1 (branch: HEAD, revision: bc6058c)
build user: root@149e5b3f0829
build date: 20180314-14:15:45
go version: go1.10