Join GitHub today
GitHub is home to over 31 million developers working together to host and review code, manage projects, and build software together.
Sign upincrease() not return back correct value #4570
Comments
This comment has been minimized.
This comment has been minimized.
|
You'd need to provide the raw data for better understanding.
You might want to test with v2.3.2 (the latest stable). |
simonpasquier
added
component/promql
kind/more-info-needed
labels
Sep 4, 2018
This comment has been minimized.
This comment has been minimized.
|
After careful debugging, I found out that it was my problem. Sorry, I'll close this issue. |
dophinlife
closed this
Sep 7, 2018
This comment has been minimized.
This comment has been minimized.
lock
bot
commented
Mar 22, 2019
|
This thread has been automatically locked since there has not been any recent activity after it was closed. Please open a new issue for related bugs. |
lock
bot
locked and limited conversation to collaborators
Mar 22, 2019
Sign up for free
to subscribe to this conversation on GitHub.
Already have an account?
Sign in.
dophinlife commentedSep 3, 2018
•
edited
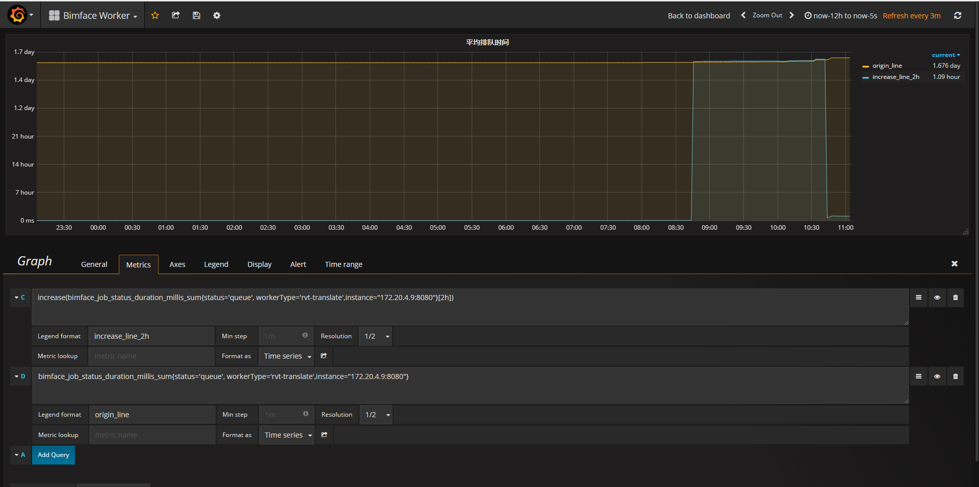
Bug Report
What did you do?

Calculates the increase in the time series in the range vector
What did you expect to see?
The increase in the time series in the range vector
What did you see instead? Under which circumstances?
As shown in the figure below, the increase curve has a jump
Environment
v2.2.0-rc.0