AWS-Reporting is AWS performance reporting tool.
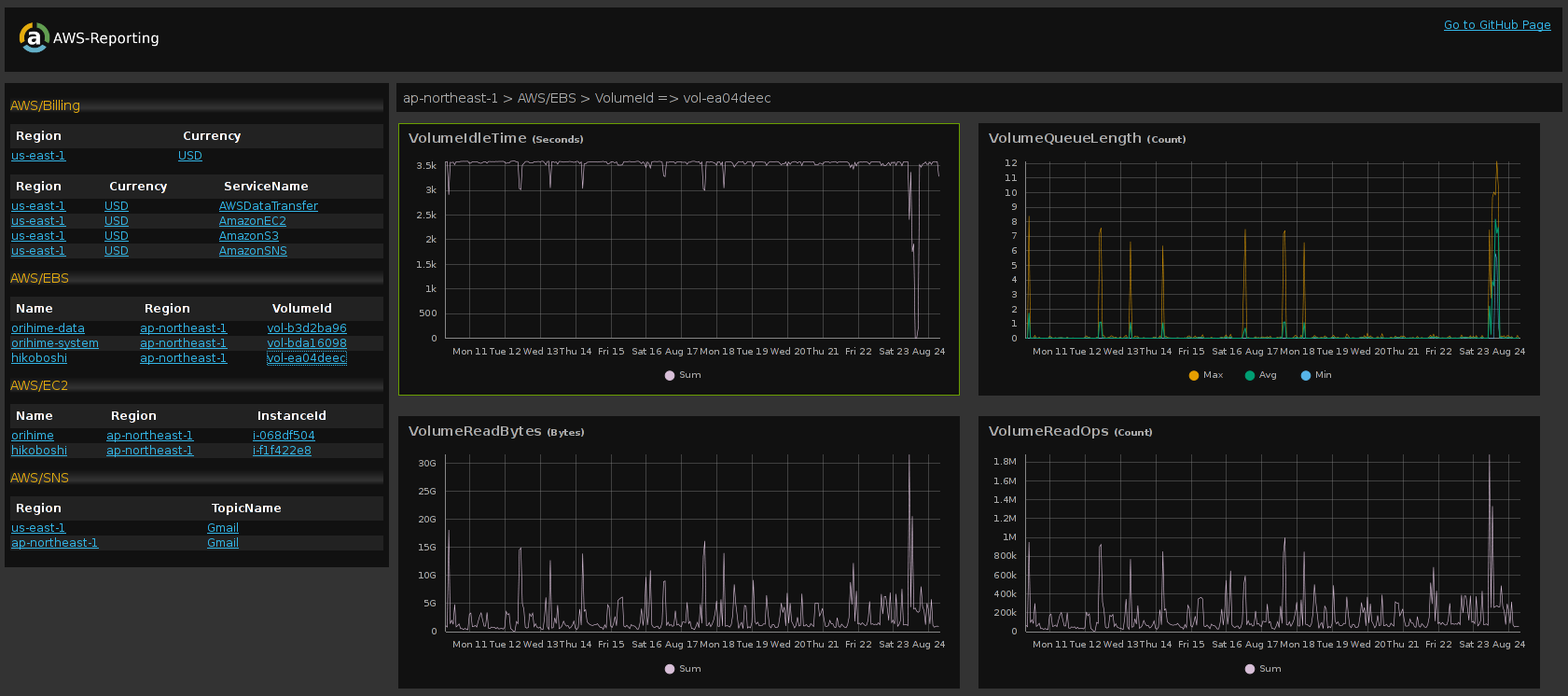
AWS-Reporting fetches data from Amazon CloudWatch, and generates awesome HTML report like this:
A sample report is here: https://xmisao.github.io/aws-reporting/demo/
gem install aws-reporting
Run aws-reporting config command, setting up your access key id and secret access key interactively. IAM is available.
aws-reporting config
Run aws-reporting run command, AWS-Reporting fetches data from Amazon CloudWatch, and saves report as HTML to /path/to/report.
aws-reporting run /path/to/report
If you use Fiefox, you can open a report directly without a HTTP server. For other browsers, AWS-Reporting includes a HTTP server.
Run aws-reporting serve command, serve report locally.
Default URL is http://localhost:23456/.
aws-reporting serve /path/to/report
Setting up daily reporting in crontab like this:
0 0 * * * aws-reporting run /path/to/report/`date +"\%Y\%m\%d"`
A report is saved as like /path/to/report/20140824.
For example, virtual host setting in nginx like this:
server {
listen 80;
server_name your.domain;
root /path/to/report;
index index.html;
}
This software is distributed under the MIT license.

