π SLOpPy - SLO demonstration on a simple Python API, that will design pizza toppings based on Wikipedia articles
Made out of a boiler dough, covered with a sauce of The term automation, sprinkled with industry cheese and topped with Job losses and a bit of workers. Delicious! --- The automation pizza
There are a lot of pizzerias, but they're serving you pretty much the same thing - Salami pizza, Anchovy pizza, yawn.
There are also a lot of articles talking about Service Level Monitoring and they give you the same theoretical low-calorie statements about how important SLOs are, yawn. They're not showing any specific way or math behind how SLIs and SLOs work.
This hack's ambition is to solve both problems - give you a pizza topping generating API to spice up your pizzeria's menu AND to give you an idea how you can start building SLOs.
This small API developed in FastAPI framework is using Spacy NLP to analyse Wikipedia articles & create pizza ideas based on the extracted words. The code is instrumented for Prometheus metrics scraping and should serve as an example of how to use Service Level Objectives to understand how well the API is performing The stack comes with Prometheus and Grafana so you can directly observe the outputs.
All endpoints use GET method and simple request params.
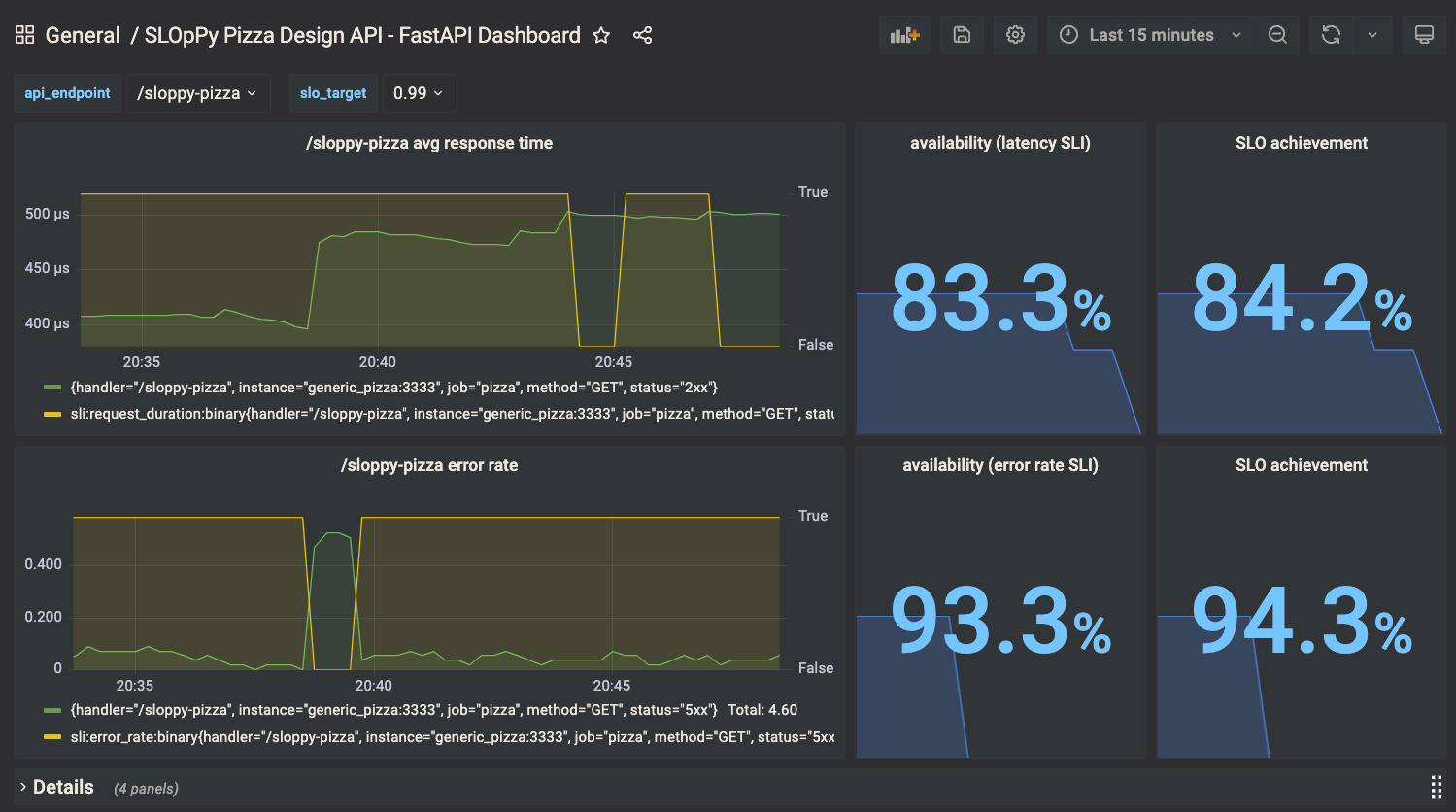
Gets you a personalised pizza based on your favourite Wikipedia term. This API endpoint is expected to respond relatively slowly - matter of seconds.
Service Level Indicators (SLI) used are request duration and error rate.
It is set so that when average request duration goes above 2.5 sec, it means the service is considered unavailable.
This results into a function with binary output, classifying uptime and downtime of the endpoint.
- record: sli:request_duration:binary
expr: |
clamp_max(clamp_max(avg:request_duration:gauge{handler="/wiki-pizza"} > 2.5, 0) or clamp_min(avg:request_duration:gauge{handler="/wiki-pizza"} <= 2.5,1),1)
- record: sli:error_rate:binary
expr: clamp_max(clamp_max(rate(http_request_duration_seconds_count{handler="/wiki-pizza",status!="2xx"}[60s]) > 0.15, 0) or clamp_min(rate(http_request_duration_seconds_count{handler="/wiki-pizza",status!="2xx"}[60s]) <= 0.15, 1),1)
Same, if error rate goes above 0.15 per 60 secs, it means the service is considered unavailable.
You can see all the recorded metrics in ./prometheus/recording.rules
URL Params:
term(string, optional) a Wikipedia termdebug(bool, optional) displays Spacy analysis of verbs and nouns on the page and other verbose outputrnd(bool, optional) rolls a die and gets you a random Wikipedia-based pizzaerror_rate(float, optional) rolls a die and gets you a chance of 5xx error
Example:
http://localhost:3333/wiki-pizza?rnd=True
Response:
{"name":"The automation pizza","description":"Made out of Automation dough, covered with a sauce of waste, sprinkled with quality cheese and topped with telephone networks and a bit of a desired set value. Delicious!"}
This is a fast responding endpoint, used for easy generation of traffic on the API.
The SLIs are set in the very same file as for the /wiki-pizza
URL Params:
error_rate(float, optional) rolls a die and gets you a chance of 5xx errorbaking_time(float, optional) adds some latency in seconds
Example:
http://localhost:3333/sloppy-pizza?error_rate=0.5
Response:
{"pizza":"generic_pizza","baking_time":"0"}
