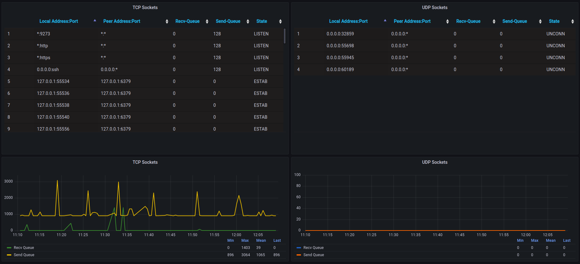
The Socket Monitoring tracks any TCP and UDP connections on your unix server. In this case you can see features like:
- Local Address: Port
- Peer Address: Port
- State (established, syn-sent, syn-recv, fin-wait-1, fin-wait-2, time-wait, closed, close-wait, last-ack, listening and closing)
- Recv Queue
- Send Queue
Up to your needs you can change the script interval in Sockets.conf file in order to change dashboard refresh time.
Remember:
- You need to apply your informations in configuration file (ABSOLUTE-PATH)
